空調能源冷站(水蓄冷)
產品特點:
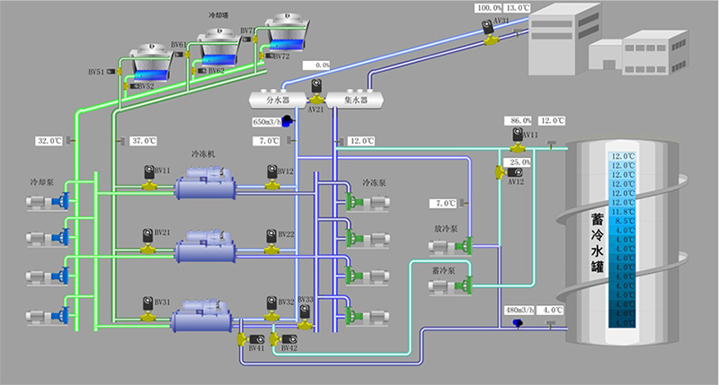
水蓄冷空調即是在夜間電力低谷時段開啟制冷機主機、冷凍水泵、冷卻水泵、冷卻塔及蓄冷水泵,經電力以冷量的形式儲存在蓄冷設備內,而在白天電力高峰時段供冷時,不需要開啟制冷主機,只開啟放冷水泵和冷凍水泵將夜間所…
訂購熱線:18913225666
標簽:全部
水蓄冷空調即是在夜間電力低谷時段開啟制冷機主機、冷凍水泵、冷卻水泵、冷卻塔及蓄冷水泵,經電力以冷量的形式儲存在蓄冷設備內,而在白天電力高峰時段供冷時,不需要開啟制冷主機,只開啟放冷水泵和冷凍水泵將夜間所儲存的冷量釋放到空調系統中去的技術。
水蓄冷空調技術,從宏觀上來講,有效的緩解了高峰用電需求,合理充分的利用能源,來均衡城市電網負荷,達到削峰填谷的目的;從空調用戶的角度來講,又可以充分利用不同用電時段的電價差,節省大量的運行電費。其優點是:投資省,維修費用少,管理比較簡單。但由于水的蓄能密度低,只能儲存水的顯熱,故蓄水槽占地面積大。

相關項目 / Related Item
評論
-
管理員剛剛
暫無任何留言!









